在企業的各個部門內,Excel Pivot table是常見的數據管理工具。但隨著業務增長和市場趨勢變化,企業要管理的數據便變得龐大,工作量也顯得更繁重,因此全球企業已紛紛尋找一個更先進的自動化解決方案。當中,不少公司都選擇了如HubSpot般的革新數據管理方案。
Pivot table是什麼?
Pivot Table(樞紐分析表)是一種強大的數據分析工具,主要用於在Excel中對大量數據進行彙總、分析與視覺化。透過Pivot Table,使用者可以迅速整理和重新排列數據,以便從不同角度深入分析。例如,透過簡單的拖放操作,就可以根據各種欄位和條件來查看數據的彙總結果。
Pivot table點用?
Pivot Table(樞紐分析表)是Excel中常用的數據分析工具,能快速整理大量資料。Pivot table的基本使用步驟如下:
1. 整理Excel表的數據
整理Excel表格內的數據,確保表內沒有空白的儲存格,同時確認表內的每項數據欄目都有特定標題(例如「日期」「銷售金額」「地區」等)。清晰的數據結構有助Pivot Table正確識別數據所屬的欄目。
2. 插入Pivot Table(樞紐分析表)
- 開啟Excel後,選取數據範圍。
- 點擊選項欄中的「插入」選項,並選擇「樞紐分析表」。
- Excel會立刻顯示彈出視窗,並要求選擇樞紐分析表的儲存位置。你可以根據你的需求選擇「新工作表」或「現有工作表」。
3. 設定Pivot Table中的欄目
- 插入樞紐分析表後,右側會顯示「樞紐分析表欄位」的選項版面。
- 在選項版面,你可以將不同欄目拖放到「篩選」、「列」、「欄」或「值」的位置。
- 值(Value):儲存數據的欄目(如「銷售金額」)通常會放入「值」的欄目,可以自動計算總和(SUM)或計算平均值(Average)。
- 列(Column):主要用作把數據進行分類的欄目(如「日期」、「地區」等),與「欄」不同的是「列」是縱向分組的。
- 篩選(Filter):主要用作針對特定條件進行數據篩選,讓圖表只顯示想要的數據。
- 欄(Row):主要用作把數據名稱進行分類的欄目(如「產品類別」等),與「列」不同的是「欄」是橫向分組的。
4. 調整數據計算方式
- 如果數據需要不同計算方式,可以點擊「值」的欄目中的下拉箭嘴,選擇「顯示方式」或「計算方式」(如SUM、Average、Count等)。
5. 設定表格格式
- 在「樞紐分析表設計」中,選擇樣式以強化表格的視覺對比。
- 如果需要進一步篩選或進行數據排列,你可以透過「篩選」按鈕選擇你需要查看的數據。
6. 數據更新
- 當更變原本的數據時,你只需要在樞紐分析表上點擊右鍵並選擇「重新整理」,Excel便會自動更新樞紐分析表。
HubSpot是什麼?
HubSpot是一個全面的業務管理平台,它不僅提供客戶關係管理(CRM)功能,還包含銷售、市場營銷、客戶服務和數據分析等工具,迎合不同部門團隊的需求。這個平台旨在通過自動化和集成解決方案,提升工作效率,幫助你的企業在競爭激烈的市場中保持領先優勢。
試算表 vs HubSpot 五大功能比併
1. 管理及輸入數據
使用Excel Pivot Table涉及大量人手管理工序:輸入和更新聯絡人資料、追踪每宗交易的銷售階段、計算營銷企劃積效、記錄及跟進客戶查詢等。隨著業務擴展,人手處理這些工作的效率和準確度難免會大打折扣。
HubSpot作為一個更佳的解決方案,不但集中所有數據在同一個平台,避免不同團隊的試算表數據並不互通,而且能夠根據聯絡人的動態(例如瀏覽紀錄、遞交表格、發送訊息)自動化功能更新和整合資料,讓你和團隊獲得準確數據和豐富見解。
假如你有銷售團隊,歡迎點閱這篇網誌,探索HubSpot如何為你花費更少人力,在更短的時間實現更多的銷售。
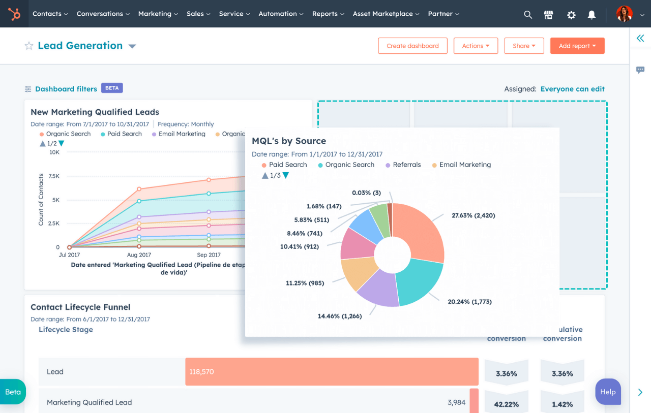
2. 報告與分析
企業使用Pviot Table合併數據和建立報告時,數據偶爾也會有遺失或不完整,而且數據可視化的程度也有限。HubSpot則提供了進階的報告工具和可定制的儀表板(Dashboard),使得數據分析變得直觀且自動化,從而洞悉更多見解。
例如,數碼營銷團隊可以使用HubSpot自動生成月度報告,更有質量和效率地掌握網站流量、潛在客戶轉化率和企劃的整體表現:

(圖片來源:HubSpot)
3. 項目管理(Project Management)
在項目管理方面,Excel和Google Sheets用家只能手動列出任務、設定截止日期,以及人手更新項目進度,非常不利於團隊協作和實時跟蹤進度。
在HubSpot平台上,你可透過建立和分配任務,從而追蹤你和團隊的待辦清單,增加管理的互動和協作性。你更可以將任務建立為與特定聯絡人或交易相關,令數據的關連性更加明顯。

(圖片來源:HubSpot)
4. 系統整合能力
企業若以人手將數據由一個試算表遷移至其他檔案或系統,定必花費大量時間和人力,而且不但容易有錯漏,也可能缺乏數據的兼容和實時整合的能力。
HubSpot則透過與各種平台的無縫整合,實現自動數據同步,從而節省遷移時間並減少錯誤。例如,企業可以將其電子商務平台與HubSpot整合,自動更新客戶購買記錄和銷售數據。此外,香港和亞洲企業常用的軟件(包括Databox、Hotjar、PandaDoc、Sleekflow和Zapier等)統統能夠原生整合至HubSpot平台。
【延伸閱讀:WhatsApp需要多人登入使用、自動回覆?SleekFlow功能及評價】
5. 資訊安全與協作權限
當企業共享Excel和Google Sheets進行數據管理時,經常會遇到訪問限制、版本不兼容性,以及無法追蹤數據變更的難題,有時甚至會因為試算表擁有者離職而導致其他同事無法存取數據。
HubSpot則將所有數據集中於一個平台上,透過設置靈活的用戶訪問控制和自定義權限,讓企業能夠精確定義不同團隊或個人的數據造訪權限,確保所有成員都能掌握他們所需的資訊。這種方法不僅提高了數據管理的效率,也大大減少了數據遺失或錯誤存取的風險。
而且,HubSpot通過強大的數據加密技術來防止未經授權的訪問,同時提供2FA(Two Factor Authentication,雙重認證)和SSO(Single sign-on,單一登入)的登入選項,積極應對任何數據安全威脅:

轉換到HubSpot的好處
轉向HubSpot不僅能提高業務管理的效率和可擴展性,還能提供即時的數據分析,協助各個部門做出更明智的決策。而且HubSpot支援英文版、中文版及更多語言界面,不論本地或國際企業皆能輕鬆操作。
我們有不同規模和產業的客戶,也因為選用HubSpot而獲得業務的新局面,你可以點閱這些案例,見證各間企業的轉型故事。
總結:你應該選擇HubSpot管理數據嗎?
隨著業務環境的不斷變化,現代化的數據管理方式變得越來越重要。HubSpot提供的不僅僅是一個工具或平台,而是一種讓企業能夠更有效地營運和發展的策略。我們不僅提供專業的HubSpot設置和支援服務,還會針對香港及亞洲市場制定最適合你的培訓方案,確保你的團隊也能充分體驗HubSpot的強大優勢。
